Mit dem heutigen Tag haben wir das TMS auf Version 3.0 gebracht.
Es gibt viele kleine Verbesserungen, einige größere Updates für das Belastungsmanagement und eine völig neue Datenabfrage.... die Regenerationsdaten.
Aber der Reihe nach, hier die größten Änderungen und Verbesserungen:
Demosystem
Wir haben mit diesem Release auch unser Demosystem fertiggestellt: demo.sportsense.at
Hier kann sich jeder einloggen um sich mit den Features des TMS vertraut zu machen. Wahlweise kann man sich als Trainer oder Spieler einloggen, um die verschiedenen Ansichten auszuprobieren:

Achtung: Alle Daten werden jeden Tag um kurz nach Mitternacht zurückgesetzt. Die Daten werden randomisiert erstellt und können sich daher geringfügig von denen am Vortag unterscheiden.
Des weiteren ist am Demo-System keine Registrierung oder Passwort-Reset funktionalität verfügbar. Da vom Demo-System generell keine E-Mails versendet werden, ist das einladen neuer Mitglieder ebenfalls nicht möglich.
Regenerationsmanagement
Das Regenerationsmanagement stellt eine völlig neue Datenabfrage da, mit der es möglich wird, die Erholung, Schlafqualität, Erschöpfung und Schmerzen von Spielern zu erheben.

Regenerationsdaten können, wie Belastungsdaten, nach jedem Termin erhoben werden. Idealerweise sollten Regenerationsdaten aber jeden Tag nach dem Aufstehen, oder zumindest an Tagen nach einer Belastung (Training, Match...) erhoben werden. Daher gibt es auch eine neue Erhebungsform:
Datumsbasierte Abfragen
Abfragen, die mit dieser Auftrittsregel arbeiten, werden wahlweise jeden Tag, an bestimmten Wochen oder Monatstagen schlagend. Für das Regenerationsmanagement empfiehlt es sich, Daten jeden Tag zu einer gewissen Uhrzeit zu erheben:

Für die eigentliche Erhebung kann aus zwei verschiedenen Abfragetypen gewählt werden:
Hooper-Index
Wie bereits in unserem Blogeintrag (Der Hooper`s Index - Kontrolle und subjektive Bewertung der Müdigkeit) erklärt, erlaubt der Hooper-Index eine Selbsteinschätzung der Spieler zu ihrem Regenerationsstatus. Diese Datenabfrage erhebt vier Metriken:
- Stress
- Müdigkeit
- Erschöpfung
- Schmerzen
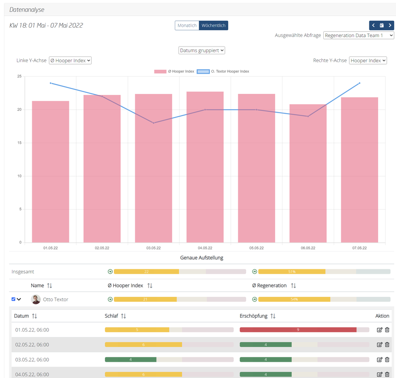
das TMS errechnet aus diesen Werten nicht nur den Hooper-Index, sondern auch eine Regeneration als Prozentwert.

Hier ein Beispiel, wie die Auswertung einer Datenabfrage nach Hooper aussehen kann:

TQR
Der TQR (Total Quality Recovery) stellt eine vereinfachte Form des Regenerationsmanagement zur Verfügung. Es muss nur ein Wert (zwischen eins und zehn, wobei höhere Werte eine höhere Regeneration implizieren) angegeben werden.

Da es nicht möglich ist, aus nur einem Wert einen Hooper-Index zu errechnen, entfällt dieser bei der Auswertung. Es ist allerdings möglich, mit einer TQR Abfrage zu starten, und später auf den Hooper-Index zu wechseln.
Das Regenerationsmanagement ist zudem das erste Premium-Feature im TMS. Interessierte können dieses Feature für 19,90€ (exkl. Ust.) pro Monat (238,80€ pro Jahr) erwerben. Schreibt uns hierfür bitte eine E-Mail an info@sportsense.at.
Überarbeitung Belastungsdaten Analyse
Aufmerksamen Lesern wird nicht entgangen sein, dass die Auswertung für Regenerationsdaten über neue Anzeigen verfügt, welche nicht nur den Wert, sondern auch durch ihre Farbe Auskunft geben. Dieses Konzept wurde auch auf die Belastungsdaten übertragen.
Dadurch sieht die Auswertung der Belastungsdaten nun etwas anders aus:

Diese neuen Indikatoren geben durch ihre Farbe Aufschluss, ob der jeweilige Wert im guten oder kritischen Bereich befindet, und erlaubt es damit, schnell einen Überblick zu erlangen.
Sonstige Verbesserungen
Natürlich gab es auch wieder eine Reihe kleiner Verbesserungen und Performance Verbesserungen, um die Usability des TMS noch weiter zu erhöhen.
Wünsche? Fragen? Anregungen? Wenn euch etwas einfällt oder ihr Kritik für uns habt, schreibt uns bitte eine eine E-Mail an info@sportsense.at.